Video tutorials for publishers

Domain approval and ad unit creation

Domain approval and ad unit creation

Each domain is independently reviewed and approved by the Novum team. We look for websites which offer meaningful content to users and which comply with the Novum Publisher Policies. In this video we will review how to submit a new domain for approval and create ad units.
Watch video

Launch direct deals

Launch direct deals

Novum Direct combines the scale, automation, and efficiency of programmatic with the direct publisher-to-advertiser relationship of guaranteed deals.

This video will walk you through the process of creating a direct deal.
Watch video

Wallpaper tutorial

Wallpaper tutorial

See how advertisers use the Ad Builder to create high-impact wallpapers that render perfectly on every website. Advertisers can serve wallpapers programmatically, leveraging targeting and all other campaign customisation options. All you need to do is create a wallpaper ad unit and sit back and relax. The rest is automation.
Watch video

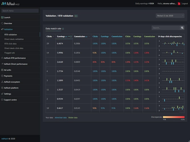
Validation

Validation

Tired of the end-of-month disputes nightmare? Novum Validation allows publishers, for the first time, to directly compare their records of clicks, earnings, and commission with those measured by their advertisers and the Novum Bidder.

Let’s see how this works.
Join to watch

Quick performance recap

Quick performance recap

The Overview section in the Novum Platform is designed to provide a quick and easy performance recap. In this video, we’ll focus on three subsections: Real-time data, offering insights from the last 60 minutes; 7-day Summary with weekly report; and the Calendar section which looks at historic data.
Join to watch

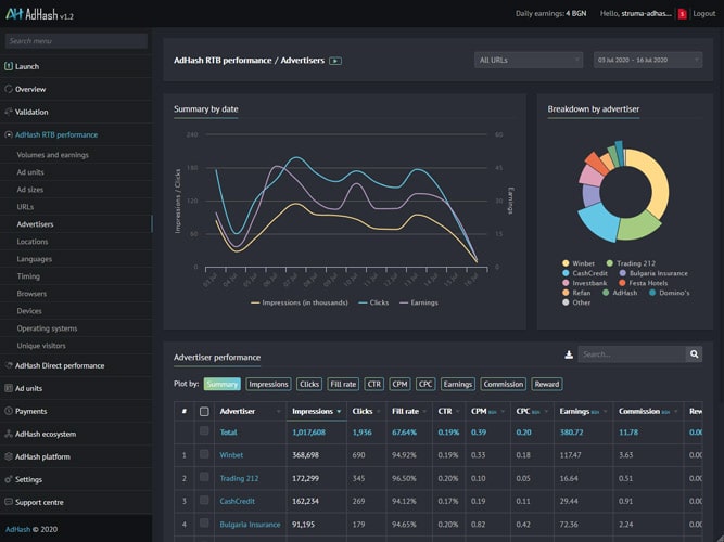
In-depth analysis

In-depth analysis

For those who like to dig deeper, Novum offers granular reports broken down by ad units, ad sizes, URLs, advertisers, locations, timing, devices, and other parameters. We’ll look at how to interpret the signals and insights these data have to offer.
Join to watch

Advanced settings

Advanced settings

You can customise the Novum Platform to best fit your needs. We’ll look at how to manage your data storage, select maps and GEO providers, define whitelists and auto-blocking rules, and select if and how to record IP information to ensure full compliance with privacy regulations.
Join to watch

Novum Ecosystem

Novum Ecosystem

The Novum ecosystem consists of carefully selected publishers and advertisers. The platform offers a transparent record of all active advertisers, ads, and publishers, allowing you to fully control and curate the advertising experience on your websites.
Join to watch

Logs

Logs

Logs may seem trivial but they can also unearth hidden insights. Track all changes made in your Novum Platform to see how past optimisations have impacted performance. Logs come in handy when troubleshooting system errors and monitoring the overall health of the platform.
Join to watch

Novum Public marketplace

Novum Public marketplace

The Novum Public Marketplace for direct deals allows publishers and advertisers to quickly and easily discover opportunities, negotiate, and manage their direct deals from a single place.
Watch video